https://t.me/kinton_invest?boost

Пишу о том, чем хочется поделиться в рамках инвестиций, проектов, жизни

Invest, WebDev, Postgrad, TG bots @yourcastbot, @ascenditbot, Startups

Информация не является призывом к действию или инвестиционной рекомендацией
Реклама от Яндекс Директа по показателям гораздо лучше, чем от VK Рекламы. А кроме того, пошли первые конверсии, и даже 1 оформление займа! Но, к сожалению, отклонённое, поэтому доход нулевой.

Бюджет ещё не исчерпан, исследую дальше. Поддержка Яндекса утверждает, что кампания должна обучаться около 3 недель. Звучит как попытка получить больше денег. Но 1 раз попробовать самому, наверное, стоит. Держу бюджет около минимальным для обучения. В любом случае, план держать рекламу до нового года.

Зато реклама браслетов, что я "допродаю" больше года такая, что теперь, несмотря на продажи, я должен Озону. Рекламировал (снова) 2 размера синих. У маленького конверсии плохие, у большого пока хотя бы неотрицательные, поэтому попробую оставить только его.
Костя делает проекты и инвестирует
И вот тут меня ждал сюрприз, который я не уточнил до начала проекта, хотя где-то в сознании сомнения по ходу дела возникали.
Реклама витрины микрозаймов

VK сначала приняла моё объявление, после пары вечеров доработок, но теперь снова отклоняет. За время показа её, по данным VK рекламы, посмотрело 57482 человек, кликнули 461.

Цифры у Яндекс аналитики другие: всего 174 визита и всего 67 по рекламе. 4 клика на кнопку "оформить займ", кроме моего.

Правда, 0 из них сконвертировались в результат. Пробовал 2 сегмента. Первый после прочтения исследования о тех, кто берёт займы: на технику, срочный ремонт и другие нужды. Второй подсказал мой друг: игроки в покер, трейдеры-любители и т. д.

С VK пока что всё. На очереди реклама от Яндекса. Даже 2 компании в Яндекс Директ, моя и от их "профессионалов".
Получу от государства 52к в начале следующего года

Индивидуальный инвестиционный счёт – это особый вид брокерского счёта, который даёт право на налоговые льготы. До 2024 года ИИС был двух типов:
- «А» — с вычетом на взнос, который появляется из уплаченного НДФЛ, максимальный взнос 400 тысяч рублей;
- «В» — с вычетом на доход с ценных бумаг, максимальный доход 400 тысяч рублей.

Я не смогу заработать 400 тысяч на ценных бумагах за год: я не профессиональный трейдер, а мой портфель сильно меньше условных 10М рублей. А вот положить 400 тысяч за год, надеюсь, смогу. Более того, я это частично сделал в рамках #20kchallenge, а если не успею, то смогу взять займ или воспользоваться кредитной картой, чтобы получить максимальный вычет. Поэтому мой выбор тип «А». 13% от 400 тысяч = 52 тысячи рублей.

А далее хочу процитировать сайт Сбербанка:
С 2024 года А и В объединили и получился ИИС-3. Больше инвесторам не нужно выбирать тип вычета — он совместил в себе преимущества и льготы двух счетов.


Однако там стараются спрятать информацию, что новый тип ИИС необходимо держать открытым 5 лет, и чем позже открывать, тем больше будет увеличиваться этот минимальный срок. А деньги до окончания выводить нельзя, кроме как на медицину, иначе льготы придётся возвращать. Также дивиденды и купоны, по крайней мере сейчас, обязаны быть начислены на тот же счёт, торговать можно только российскими бумагами. Зато его максимальное пополнение не ограничено, а вычет получается сразу за оба типа.

Мой тип ИИС надо держать 3 года, в моём случае до начала 2026 года. То есть в следующем году я смогу получить ещё 52к рублей вычета и в начале 2026 вывести деньги. И их можно будет использовать в бизнесе или где угодно ещё. А вот все вычеты на доход только в конце срока, это ещё одна причина, почему выбрал этот тип, а не два других.

Если у вас есть старый ИИС, пользуйтесь. Если же нет, то всё равно советую присмотреться к новым видам, возможно, он подойдёт вашей стратегии. На самом деле, хоть он и, возможно, местами хуже, но позволяет получить куда больший вычет. Главное, помните, что деньги, скорее всего, не получится вывести действительно долгий срок. Этим нас мотивируют инвестировать долгосрочно, но ситуации бывают разные.
За последние 2 недели сделал много по сайту с микрозаймами https://zaym.monster:

- добавил настоящие МФО с партнёрскими ссылками и указанием кода рекламы;

- продлил ЭЦП моего ИП и обновил ОКВЭД, добавив необходимые коды;

- разобрался с кэшированием и преотрисовкой статического контента сайта на сервере;

- оптимизировал производительность и другие параметры сайта так, как получилось на данный момент, а это 100 баллов из 100 по 3 из 4 показателей;

- работаю с инструментами веб-мастера Google и Яндекс для улучшения позиции сайта при запросах.

Осталась реклама. Я пополнил счёт, начал заполнять кампанию. И вот тут меня ждал сюрприз, который я не уточнил до начала проекта, хотя где-то в сознании сомнения по ходу дела возникали.
VK Реклама
Если рекламируемая организация является посредником, то необходимо предоставить скан-копию лицензии банка-партнера и скан-копию гарантийного письма, подтверждающего осуществление только посреднических услуг, а также наличие всех необходимых лицензий у банков-партнеров (письмо необходимо заполнить, распечатать, заверить подписью от руки шариковой ручкой и печатью при её наличии).


И пока я разбираюсь с юристами партнёрской площадки, как мне получить все необходимые лицензии, остаётся продолжать работать над органическим, полученным без рекламы методом поиска, трафиком. И, конечно же, над другими проектами.
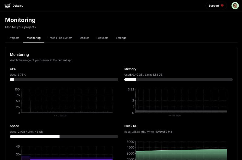
Как выглядит Dokploy. И анонс логотипа сайта, спасибо AI за прекрасного монстрика! Его векторная версия занимает много места, но ещё хочу попробовать сжать. Иначе картинка будет размером больше всего сайта, не очень хорошо.
Платёжный браслет помогает

Для начала повторю, что это опыт для меня по маркетплейсам. Спасибо друзьям, которые отвечали на вопросы и показывали свой бизнес.

Но главное, что я узнал на прошлой неделе. Человек из окружения решил частично сменить деятельность и стал управлять магазином на маркетплейсах после того, как в течение года читал на этом канале мой опыт работы с Озон и запуска своих продаж.

Таким образом, одна из миссий канала, мотивировать окружение, как заниматься инвестированием, так и, не менее важное, вдохновлять пробовать новые активности и запускать проекты, начала реализовываться, чему я очень рад! ❤️ Как и рад успехам каждого из друзей. Хотя надеюсь и приятнее думать, что такое случалось и раньше, просто мне не рассказывали об этом.

Если среди моих друзей и окружения будет больше предприимчивых людей, уверен, однажды они, вы, захотите поработать со мной и сделать что-то вместе. Таким образом, миссия канала вдохновлять других, чтобы далее вместе достигать чего-то. Всё так, как я и ставил свои цели в жизни ещё 10 лет назад, а именно "хочу делать успешные проекты с друзьями", ведь, несмотря на популярное мнение, что с близкими нельзя делать бизнес, мне это доставляет радость.


Запустил витрину микрозаймов в черновом варианте и без партнёров, пока что её можно посмотреть здесь: https://zaym.monster/. Развернул на сервере в пару кликов с помощью прекрасного инструмента dokploy.com. Он, в свою очередь, использует Nixpacks, инструмент, определяющий, что это за проект, и автоматически запускающий промышленную сборку. Шаги очень простые:
1. Подключить Github (хранилище кода);
2. Выбрать проект, подпапку проекта, если необходимо;
3. Указать пароли и доступы к нужным сервисам;
4. Выбрать базу данных из списка, нажать кнопку запустить, перенести локальные данны;
5. Запустить проект.

Доменом, сертификатом для https, разворачиванием и обновлением кода, управлением кластером и базой данных – всё это на Dokploy. От меня требуется лишь код. Круто. Уверен, теперь этот инструмент станет для меня стандартом в любом проекте. Можно сказать, что разработку клиентской части сайта взяли на себя нейросети (смотрите прошлые посты), управление сервером и сервисами взял на себя Dokploy. Осталось автоматизировать написание CRUD'ов (создать, прочитать, обновить, удалить – запросы к приложению и базе данных), и можно будет сосредоточиться на творчестве созидания идей и сложных, интересных вещах. Действительно, дивный, новый мир.
Продал анонимный номер телеграм, сделав 100 "иксов" за 2 года

Последний год, находясь в беседе моего друга о криптопроектах, получается рано узнавать о новых бизнесах в сфере криптовалюты, получалось успешно спекулировать на их токенах, о чём писал в предыдущих сообщениях.

Но номер на площадке fragment.com купил самостоятельно. Примерно 2 года назад прочитал в новостях, что Telegram запускает nft с номерами. Я против nft, но в этом случае номер показался полезным и интересным для анонимности, ведь позволяет создавать аккаунт на криптокошелёк, а не номер сотового оператора, который может быть отнят и привязан к паспорту. Конечно, сервис fragment может перестать работать, но альтернативы для Telegram могут быть менее надёжны. Номер стоил 10 долларов, поэтому купил два.

И настало время продать один из них, учитывая их стоимость. Сейчас они оцениваются примерно от 1000 usdt. Итого, прибыль составила 990 usdt за 2 года, что примерно 10к% или 1000% годовых. Напоминаю, что криптовалюта не является фиатной валютой и пока не снимаю, нет необходимсти в уплате налога. Снимать не планирую, просто отправил в staking и займы, получая небольшой процент годовых в долларах. Если появится что-то интересное, буду использовать эти средства вновь.

Таким образом, с одной стороны, nft это обычно бесполезная вещь. Но делаю вывод, что если у nft есть хотя бы небольшая польза, набегут "хомяки" и разгонят цену. И об них можно удачно закрыться, если зайти в самом начале, когда о теме никто не знает. Второй номер продавать не планирую, он в личном пользовании и нужен в проектах. Ну или если цена станет ещё более сумасшедшей, чего отрицать нельзя.

По традиции, после поступления криптовалюты, купил пару десертов 😊. Но в этот раз ещё хочу поделиться, что мы с коллегой напряжённо работаем последние несколько месяцев, стали ключевыми фигурами в закрытии проекта и являемся ими в работе нового, поэтому получили премию и некоторое повышение. Так что решил себя ещё порадовать и купил небольшую игрушку, которую давно хотел, Apple Trackpad 3. Минусы: разъём Lightning вместо USB Type C, занимает место, которого и так мало из-за ортопедической клавиатуры, и не совсем удобно держать руки, начинают болеть кисти. Зато некоторые действия удобнее делать на тачпаде, поэтому он точно станет моим инструментом, ведь если не работать с ним часами, то проблем совсем нет. Также его можно расположить более удобно, если переместить в ту или иную сторону от руки, что также часто практикую.


Кроме того, реализовался 2 раунд указа 844 о продаже заблокированных активов нерезидентам. Мне вернули 8 тысяч рублей, итого из 100к, выделенных на одного гражданина, за 2 раунда пришли 45к. На вновь поступившие деньги купил акций Татнефть привилегированные.
Инвестировал крупную относительно #20kchallenge сумму в крипту. Ближайшие около 8 недель инвестировать в рамках вызова не планирую, так как сделал это авансом и необходимо восстановить ликвидность на счёте. Так как крипта в основном идёт в расход, то это скорее стоит рассматривать как бизнес, поэтому в отчётах также фиксировать не буду. А ещё нужно отремонтировать машину 🙂. Зато получилось собрать относительно крупную сумму за последние 16 недель инвестирования, считаю эту практику полезной.

Кстати, немного примерных расчётов. Если откладывать по 20к в неделю и инвестировать под 16% (долгосрочные облигации с текущей ставкой), то за 10 лет можно накопить 25М. При этом без льготной ставки за квартиру 15+М придётся платить больше 200к в месяц в течение 30 лет. Квартиры, конечно, могут подорожать и в 3 раза за 10 лет, но тут нужно сделать личную ставку. С текущими ценами и процентными ставками моя пока инвестировать. А если проценты упадут и ситуация в мире улучшится, будет классный первый взнос на большую часть жилой площади, и неважно, в какой стране.

В рамках же еженедельных инвестиций за последние 14-16 недели дал ещё один займ точке, продолжал покупать лукойл, роснефть и татнефть для портфеля от invest future, а также откупил хэдхантер после его редомециляци (смены юрисдикции) в Россию.

Касательно микрозаймов и в целом проектов. Друг посоветовал софт, который генерирует, как минимум, клиентскую часть сайта за минуты. И не просто генерирует, а делает хороший, поддерживаемый код и дизайн. Это изменение игры. Так как я разрабатывал свой лендинг сам, мне уже не хочется его бросать. Поэтому просто брал куски кода, адаптировал и забирал себе, что очень ускорило разработку. Уже подписался на платный тариф: всего 900 рублей в месяц за "фронтенд за 10 минут", стоит того сверх меры. Скриншот, как это выглядит, ниже.

А ещё, эта нейросеть одна из лучших в классе, и у неё можно просто спрашивать вопросы. Я всегда был против подписок. Но чем собирать свой компьютер за 300 тысяч, наверное, подписаться на 300 месяцев и увеличить свою производительность по разработке дизайна и фронтенда в 20 раз того стоит.

Кстати! Фокус с выводом денег с кредитной карты через брокера сработал. Пополнил брокера через сбп и сразу вывел. Но пришлось заплатить налог на прибыль. Для информации, обещали, что деньги придут в течение 3 рабочих дней, а пришли менее, чем за час. Теперь можно держать всю сумму кредитки на накопительном счёте почти весь год и получать проценты. А лучше – больше кредиток. Например, на миллион рублей, что даст дополнительные 100-200к рублей за год в зависимости от условий счетов.

Также продолжаю экспериментировать с продвижением платёжного браслета. "Звёздные товары" начали работать и пошли первые продажи. Реклама во ВКонтакте запущена ещё на неделю и уже принесла 30 кликов за один день и 100 рублей расходов. А потом будет запущена на неделю в конце месяца для сравнения.
Костя делает проекты и инвестирует
Также за прошедшие 2 недели продолжил понемногу двигать витрину микрозаймов. Если в августе изучал, что вообще тут можно делать, только один контракт с партнёрской программой читал больше недели, то сейчас начал делать сам сайт. В качестве бэкенда использую headless CMS strapi. Он позволяет создавать сущности из админки и наполнять их, никаких запросов базу данных. В качестве фронтенда выбрал новые технологии, из-за этого не мог сделать самые простые действия около недели. В планах попросить нейронную сеть создать вёрстку или скачать готовый шаблон, то есть максимально срезать стоимость там, где можно.
Делаю витрину микрозаймов :)

Найти готовый шаблон не удалось, как и попросить что-то поддерживаемое у нейронных сетей. Возможно, не удалось лишь мне, и на самом деле проблем с этим нет, но решил больше времени не тратить. И поэтому шаблон в итоге делаю вручную.

На самом деле, осталось как будто не так много:
- доделать фильтры, сделать запрос на выборку компаний-займов, довести дизайн до приемлемого состояния;
- купить сервер и домен;
- настроить автоматическую сборку и отправку на сервер;
- обратиться к рекламодателям на платформе-аггрегаторе и ждать ответа;
- а пока жду, пойти в инструменты вебмастера от Google и Яндекс и получить баллы лучше, чем у большинства других витрин, с помощью оптимизации и семантики сайта.
Back to Top